Analytics

Product Performance Tracking

Track individual product performance with detailed analytics by SKU, ASIN, parent ASIN, brand, or custom product groups. Monitor sales velocity, conversion rates, profit margins, and inventory levels with near-real-time data to identify bestsellers and underperforming products.

Product Intelligence Bestseller Tracking Sales Patterns
Product Performance Tracking
Click to enlarge

Overview

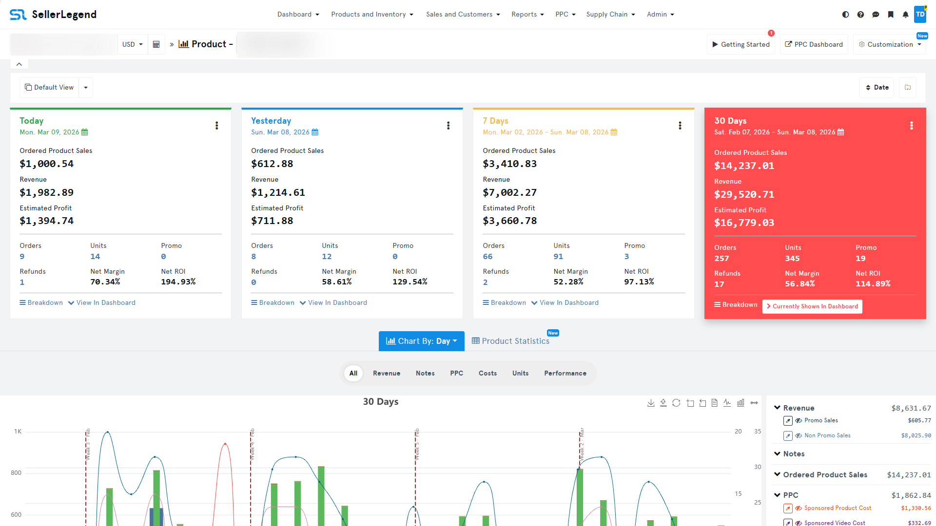
Success on Amazon requires understanding which products drive profitability and which ones drain resources. SellerLegend's Product Performance Tracking provides granular analytics for every item in your catalog, helping you make informed decisions about inventory, pricing, and marketing. Our system tracks comprehensive metrics for each product including units sold, revenue, profit margins, conversion rates, return rates, and sales velocity across multiple time periods. View performance data organized by individual SKU, parent ASIN (for products with variations), brand, or create custom product groups for portfolio analysis. The interactive sales heatmap reveals exactly when your products sell best, showing hourly and daily patterns to optimize your advertising schedule and inventory planning. Identify your top performers with automated bestseller rankings based on revenue, profit, or units sold. Track historical performance trends to spot products gaining momentum or declining in sales. Monitor listing changes with complete history tracking that shows every modification to titles, images, bullet points, and descriptions. Product-level profit margin analysis shows true profitability after deducting all costs including COGS, FBA fees, and PPC spend, helping you identify which products deserve more investment and which should be phased out.

At a Glance

Deep Product Insights
Live BSR Tracking
Category Rankings
Competitor Analysis

Perfect For

Private Label Wholesale Brand Owners Researchers

Key Benefits

Sales Pattern Analysis

Interactive heatmap shows peak selling hours and days for each product, helping optimize PPC scheduling and inventory management

Bestseller Intelligence

Automated identification of top-performing products by revenue, profit margin, or units sold with customizable ranking criteria

Product-Level Profitability

See true profit margins for every SKU after all costs, enabling data-driven decisions on pricing and inventory investment

Listing Change Monitoring

Complete history of title, image, bullet point, and description changes with timestamps to track optimization efforts and competitor modifications

What's Included

Product-level sales velocity tracking (daily, weekly, monthly)
Units sold and revenue reporting by SKU and ASIN
Profit margin analysis with all costs included
Conversion rate monitoring by product
Return rate and refund tracking per product
Sales heatmap showing hourly and daily patterns
Bestseller rankings (by revenue, profit, or units)
Historical performance trends and comparisons
Parent ASIN variation analysis
Brand-level performance aggregation
Custom product group creation and tracking
Listing change history with timestamps
Price change tracking and history
Inventory level monitoring per product
Multi-marketplace product comparison
Export product data to Excel and CSV

Ready to Get Started with Product Performance Tracking?

Join thousands of successful Amazon sellers using SellerLegend to grow their business.

Start Your 21-Day Free Trial

No Credit Card Required • Access All Features • Cancel Anytime

Ready to boost your Amazon profits? 21-day free trial • No credit card required
Start Free Trial